IAP收入暴涨秘籍:头部游戏都在抓的运营卖点,你真的用好了么?
每年冬季,都是全球手游 LiveOps(长线运营 / 运营活动体系) 表现最为集中的关键窗口期。节日密集、玩家空闲时间增加、社交氛围升温,使得 12 月与 1 月长期成为 IAP 收入的高峰月份。但真正拉开差距的是活动如何组合、节奏如何编排、系统之间是否形成合力。
接下来,我们将基于 AppMagic 发布的原文分析内容,按其原有逻辑,对 2024–2025 冬季周期中表现突出的 LiveOps 案例进行系统呈现与拆解。
以下内容为原文核心观点整理,重点聚焦冬季玩家行为变化,以及由此衍生的活动节奏与变现设计。
冬天已经来了。随之而来的,是玩家行为的转变:在节日氛围、漫长夜晚以及年末空闲时间增加的共同作用下,玩家更容易被奖励驱动,参与度与 ARPU 同步提升。
从历史表现看,12 月与 1 月在 App Store 和 Google Play 的 IAP 收入上,长期领先于大多数月份。12 月负责建立势能,而 1 月则在冬季热度最盛时达到峰值。
那些能把 LiveOps 组合打好的开发者,才能真正乘上这波季节性浪潮。
冬季的活动设计,与夏季运营一样,需要同时具备长期留存型钩子(文中的“钩子”,指的是那些通过进度、收集或社交设计,让玩家持续回流、不断接近目标的运营机制。)与短周期、高强度的爆发节奏。
寒冷季节带来了更鲜明的运营卖点:12 月中旬的日常促销、圣诞周的快闪机制,以及具有明确截止时间的新年奖励节点。
如果节奏管理得当,这种编排会转化为一个稳定且可持续的留存驱动器。

冬季爆发期:全球手游 IAP 净收入表现
为了更好地迎接 2025 年冬季档期,我们参考了 AppMagic 的 LiveOps & Updates 日历,回看去年究竟是什么机制真正让玩家持续参与、持续付费。以下是本文将重点拆解的几类玩法案例:
-
相册玩法(Albums):Royal Match、Merge Mansion
-
通行证(Passes):Hay Day、Royal Match
-
合作事件(Co-op Events):MONOPOLY GO!、Survivor!.io
那么,就让我们看看去年的冬季运营,能给今年带来哪些启示。
相册玩法:驱动“收集欲”的长期机制
相册玩法已经成为休闲与中度游戏中最常见的季节性功能之一。它将熟悉的核心玩法,与轻度收集和“随机掉落”的刺激感结合在一起。玩家通过通关或开启宝箱获取卡牌,不断追逐那一张“始终缺失的最后一张”。
这类玩法同样深受开发者青睐:相册可以拉长数周的参与周期,自然嵌入变现钩子,同时制作成本相对可控。
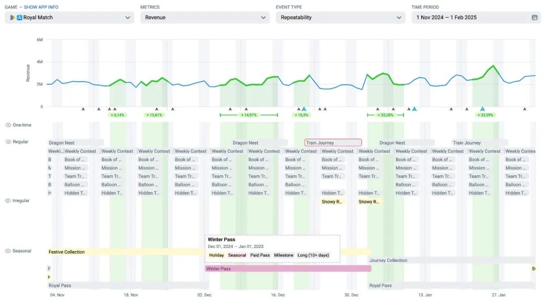
Royal Match:节日相册(Festive Collection)
AppMagic LiveOps 标签:Holiday、Album、Seasonal、Exchange Shop、Milestone、Long(10 天以上)
活动周期:2024 年 11 月 1 日 – 2025 年 1 月 1 日
选用换皮主题:Nature Collection、Space Collection、Summer Collection
Royal Match 的节日相册共包含 15 组主题套卡,每组 9 张卡牌。随机掉落、重复卡、以及围绕主题设计的挑战,共同决定了整体节奏。玩家可通过常规关卡、付费宝箱以及冬季通行证来收集卡牌(通行证部分将在下文展开)。
交换功能允许玩家与好友互换重复卡牌,引入了一个轻量级社交循环,有效拉动每日登录。
大多数玩家如果不进行一定投入,几乎不可能集齐全套,这一点是设计上的刻意为之。游戏中并不存在直接购买指定缺失卡牌的路径,玩家只能通过限时礼包或活动奖励中的抽卡包来补齐。
正是这种不确定性,让“追集”的过程始终保持乐趣,同时显著拉升了 ARPPU。

节日相册的实际运作方式
在视觉层面,活动大量采用了玩家熟悉的节日元素:飘雪、礼物包装风格的卡框、相册式的里程碑设计。但真正拉升效果的关键,在于节奏设计。
持续推进会获得小型加成奖励,而完成整套相册则能解锁具备明显价值感的终极奖励。在玩家集齐全部卡牌后,系统还开放了重复游玩机制,让高付费玩家在完成相册之后仍然有继续投入的动力,并进一步解锁更多奖励空间。

节日相册在 LiveOps 时间轴中的位置(截图中省略了部分常规活动)
再一次,Royal Match 证明了自己已经彻底吃透了相册玩法的公式。团队非常清楚,如何将收集机制、节奏控制与奖励设计有机结合,从而持续吸引玩家投入。
如果你正在寻找一个成熟、可复用的相册玩法模板,那么 Dream Games 及其这套“教科书级”设计,绝对值得认真研究。
Merge Mansion:藏在明处的节日相册(Hidden in Plain Sight)
AppMagic LiveOps 标签:Holiday、Album、Seasonal、Event Offers、Exchange Shop、Long(10 天以上)
活动周期:2024 年 10 月 31 日 – 2025 年 1 月 7 日
选用换皮主题:Zen & Secrets、Circus of Secrets、Season of Secrets
Merge Mansion 以一种克制而内敛的方式进入节日季。它的冬季相册玩法 Hidden in Plain Sight,将圣诞与新年元素自然融入到游戏原有的侦探叙事中。
与卡牌不同,玩家收集的是 12 组、每组 9 个的“线索(Clues)”,每条线索都具备独立稀有度,并通过合成棋盘上的核心玩法产出。重复线索可以在 证据室(Evidence Room)中兑换为活动货币。
与此同时,Holiday Mystery 通行证提供了额外奖励与节日主题外观,将“个性化装饰”转化为一个持续且稳定的付费驱动因素。

Merge Mansion 的首个相册活动
在视觉表现上,这次活动始终保持了与游戏整体气质的一致性。节日元素以克制、低调的方式融入,只起到氛围强化的作用,而不会喧宾夺主、破坏原有叙事。
玩法层面,随机线索掉落构建了类似抽卡的追逐感,而重复线索机制则有效拉长了整个假期周期内的参与时长,使玩家持续保持投入。

Merge Mansion 的季节性活动矩阵
这是 Merge Mansion 首次尝试相册类活动,而结果可以说非常成功。Hidden in Plain Sight 并非简单照搬市场趋势,而是将相册机制深度定制为符合游戏自身 DNA 的玩法形态。
后续多次换皮版本验证了这一模式的有效性,相册也逐步成为该游戏 LiveOps 体系中的核心组成部分。
通行证:季节运营的“中轴结构”
通行证是季节性运营的锚点机制:
清晰的成长路径、规律性的任务节奏、可预期的奖励结构,以及玩家早已熟悉的免费线/付费线划分。
对玩家而言,通行证提供了节奏感、目标感与持续动力,让每日登录和进度追踪都有明确意义。
对开发者来说,通行证则将参与度转化为稳定、可预测的变现来源,并通过将多个活动串联起来,帮助整个季节的 LiveOps 形成统一结构。
尤其在 12 月这种活动高度密集的档期,一套调校得当的通行证,往往就是粘合整个 LiveOps 网格的关键枢纽。
Royal Match:冬季通行证(Winter Pass)
AppMagic LiveOps 标签:Holiday、Seasonal、Paid Pass、Milestone、Long(10 天以上)
活动周期:2024 年 12 月 1 日 – 2025 年 1 月 1 日
选用换皮主题:Royal Pass、Easter Pass
在 Royal Match 中,冬季通行证将整个节日运营计划串联成一个整体。玩家通过推进核心关卡获得积分,同时推动免费轨道与付费轨道的进度增长。

游戏内视角:冬季通行证(Winter Pass)
免费玩家在推进过程中可以获得加成道具和金币,而付费玩家则能解锁更具吸引力的核心内容:稀有相册卡牌、节日主题外观,以及短时段的无限生命奖励。
其中,Bonus Bank(奖励银行) 对高活跃玩家形成了额外激励,即便在通行证完成后,玩家仍然可以继续获取奖励。
但真正精妙之处,在于系统之间的协同设计。短周期的常规活动为每一次游戏会话提供稳定节奏,而社交与收集机制则支撑起更长线的参与动机,分别满足不同类型玩家的需求。
这些系统共同构成了一个紧密的正反馈闭环,同时拉动参与度与付费表现。
举例来说,获取前文提到的节日相册(Festive Collection)稀有卡包的最佳途径之一,正是通过付费通行证领取对应奖励。

冬季通行证在 LiveOps 节奏中的位置(截图中省略了部分常规活动)
考虑到在冬季通行证同期,还有约 10 个活动并行运行,且每隔几天就会轮换一次,其重要性显然不容低估。当多个 LiveOps 系统以这种方式相互强化时,带来的不仅是留存提升,而是一个由节日势能驱动、持续运转的游戏内经济体系。
Hay Day:农场通行证(12 月)
AppMagic LiveOps 标签:Holiday Collection、Seasonal、Paid Pass、Milestone、Long(10 天以上)
活动周期:2024 年 12 月 1 日 – 2024 年 12 月 30 日
选用换皮主题:Farm Pass(4 月)、Farm Pass(5 月)
在深入拆解具体活动之前,先来看一下 Supercell 在 Hay Day 中是如何运营通行证体系的。
每一个 Farm Pass 都严格跟随自然月份,彼此之间差异极小,甚至名称也完全复用:Farm Pass(10 月)、Farm Pass(11 月)、Farm Pass(12 月)……逻辑非常清晰。
但这并不意味着团队对 LiveOps 掉以轻心。

Hay Day 农场通行证的内部设计
Hay Day 的 12 月 Farm Pass 证明了一点:并非每一次都需要“节日大改版”,也能持续留住玩家。
它依然沿用熟悉的里程碑路线、每日任务和一贯轻松舒适的节奏,只是运行在一个完全不同的季节语境之中。
在 12 月,Farm Pass 与完整的冬季节日内容体系并行上线,包括:Greg’s Calendar、圣诞版 Gifts Catalogue、礼物包装站(Gift Wrapping Station)、节日任务活动、节日船运活动、Holly 里程碑,以及一系列其他季节性玩法。
Farm Pass 并没有去“抢风头”。相反,它充当了玩家日常行为中的稳定底座,让其他系统可以尽情进入“圣诞模式”。
社区整体的游戏节奏因此得以维持,而这对以重复但令人满足的循环为核心的农场品类来说,尤为关键。

农场通行证与节日活动并行运行
看起来,在通行证本身减少改造投入,反而让开发团队能够把更多资源用于围绕它构建其他活动。因此,真正的关键在于平衡取舍。
有时候,在一个系统中保持熟悉感,在另一个系统中引入新鲜内容,反而是更明智的选择。
合作活动:节日里的团队协作
合作活动将原本的单人玩法,转化为团队协作体验:玩家需要为集体目标共同贡献,而没有人愿意成为“拖后腿的那一个”。
在假期时间更充裕、社交氛围更浓的背景下,玩家更愿意参与协作、竞争,以及带点友好压力的互动。
对工作室而言,这意味着:更长的游戏时长、更强的留存表现,以及大量几乎无法用钱直接买到的自然传播声量。
MONOPOLY GO!:姜饼伙伴(Gingerbread Partners)
AppMagic LiveOps 标签:Holiday、Customization/Decoration、Collection、Lucky Wheel、One-time、Cooperative、Milestone、Medium(4–10 天)
活动周期:2024 年 12 月 24 日 – 2024 年 12 月 29 日
选用换皮主题:Baking Partners、Hot Rod Partners
Gingerbread Partners 是 MONOPOLY GO! 基于其成熟合作玩法的一次节日化变体,该模式最早在 Baking Partners 中完成验证。
玩家通过常规玩法获取代币,组队后共同转动奖励转盘,一步步搭建姜饼主题的花车。

Gingerbread Partners 中的节日协作体验
每一个里程碑都会为双方队友发放加成道具、游戏货币以及外观奖励。而其中最巧妙的一点在于:活动代币并不能直接购买,只能通过游戏内玩法获取。
这一设计让付费路径变得更不可预测,反而在结果上提升了整体变现效率。在带有强随机性的玩法结构下,玩家无法预判究竟需要掷多少次骰子,才能凑够理想的活动积分。
“掠夺金币”类玩法本就以社交互动著称,而这类合作活动则将其推向了更高层级。
参与度会自然攀升,变现则通过既有礼包体系顺势完成,同时各类社交渠道也会被玩家刷屏,大家像骄傲的烘焙师一样,争相展示自己的姜饼作品。

Gingerbread Partners 在节日活动矩阵中的位置(截图中省略了部分非常规活动)
此外,冬季假期在很大程度上,本就是一个表达关怀、传递善意的时间段。从这个角度看,合作活动在节日期间往往表现得尤为出色,为了让队友、好友开心而付费,在这个节点显得更合理,也更令人愉悦。
这也再次印证了 Scopely 是如何将 LiveOps 转化为收入增长引擎的,这一点我们此前在其竞争类活动与收入拉升机制的分析中已经多次提到。
Survivor!.io:旋转木马之战(Carousel Clash)
AppMagic LiveOps 标签:Holiday、Customization/Decoration、Monopoly、One-time、Competitive、Cooperative、Event Offers、Milestone、Leaderboard、Random Drop、Medium(4–10 天)
活动周期:2024 年 12 月 23 日 – 2024 年 12 月 28 日
选用换皮主题:School Carousel Clash
作为节日浪潮中的一环,Carousel Clash 将合作玩法进一步聚焦到最核心、投入度最高的用户群体,公会玩家。
参与者通过掷骰子,在一个不断旋转变化的棋盘上挑战一波又一波 Boss,同时触发各种随机效果,这些效果可能带来助力、制造阻碍,甚至出现“反向整活”的戏剧性结果。

深入解析 Carousel Clash
活动进度同时按个人与团队两个维度计算。每一次掷骰都会推进一条共享进度条,解锁包括皮肤和奖励礼包在内的团队奖励。
其中的 Magic Dice(魔法骰子) 机制允许玩家通过付费来选择结果,为玩法注入了恰到好处的策略深度,使整体体验更具可玩性。
如果说 Gingerbread Partners 是将玩家两两配对,那么 Carousel Clash 则把重心进一步上移,直接聚焦于游戏的核心社群。
它明确瞄准的是最投入的一批玩家,那些已经深度参与长期成长体系、并习惯于团队协作的用户群体。

Carousel Clash 在 LiveOps 日历中的位置
公会聊天区变得异常活跃,玩家单次游戏时长被明显拉长,这一活动逐渐演变为游戏内最活跃用户群体的社交锚点。
尽管同期也存在其他节日主题活动,但 Carousel Clash 提供了一个非常清晰的示范:如何为最忠诚的核心用户量身定制 LiveOps 事件。而其后续多次换皮版本,也进一步验证了这一玩法公式的可复制性。

冬季 LiveOps 的关键启示
冬季天然汇聚了时间、注意力与付费意愿,这是构成一个强势 LiveOps 季度的三大要素。玩家已经准备就绪,工作室需要做的,只是在正确的位置接住他们。
今天的案例,正是一些可执行的最佳实践:
-
把结构做复杂:通过叠加多种活动类型(例如 Royal Match 的 Winter Pass + Festive Collection),让不同系统彼此支撑,同时拉升参与度与 IAP 表现。
-
把体验做自然:Merge Mansion 与 Hay Day 证明,节日主题不必压过游戏原有气质。将季节内容融入熟悉的循环之中,让“情境”而非“堆料”发挥作用。
-
把关系做社交:像Gingerbread Partners 与Carousel Clash 这样的合作活动,把玩家转化为队友,让他们为了彼此的节日奖励,投入更多时间与资源。
冬季 LiveOps 的关键,并不在于全新的机制创新,而在于在恰当的时间,以恰当的情绪触发,叠加成熟、熟悉的玩法结构。
只要这些拼图到位,一年中最寒冷的几个月,完全可以成为你最火热的营收旺季。












